教学流程图的简单绘制方法
流程图是指用一系列特殊符号将全部进程通过图示的形式表示出来。主要针对人群是教师,教学流程图顾名思义就是教学过程的流程图,中小学教师策划教案,活动目标,活动准备和活动过程都可以利用教学流程图系统的表现。 ...
流程图是指用一系列特殊符号将全部进程通过图示的形式表示出来。主要针对人群是教师,教学流程图顾名思义就是教学过程的流程图,中小学教师策划教案,活动目标,活动准备和活动过程都可以利用教学流程图系统的表现。 ...
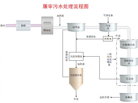
城市污水处理流程图是什么?总的来说就是用来描述原污水经过一定处理到达标排放的水之间工艺过程的一个工具,是用来表达城市污水处理流程的设计文件。俗话说千言万语不如一张图,采用图形化的描述方式会使污水处理的整个流程看起来更加直观,同时也简单明了。 ...
相比较专业画流程图的软件来说,PPT、Word绘制出来的流程图不是图片过长就是过高,软件单一、功能太少,导致花费很多的时间。俗话说,“专业的事情交给专业人来做”。就拿亿图图示来说,软件里面包含丰富的模板和符号,可以满足我们日常办公需绘制的基本流程图、工作流程图、跨职能流程图,极大提升了办公效率。 ...
管理流程是企业为了控制风险、降低成本以及应对市场采取的一系列措施,以提高企业的市场竞争力和利润最大化。管理流程图主要是用来说明某一过程,可以直观的描述管理工作中涉及的具体步骤。一张完善的管理流程图,可以更直观的跟踪和图解企业的运作方式。 ...
审批流程是指为某个详细的业务单据或业务类型,依次按照流程传递和审批一系列的过程。比如职场中,企业签订合同、发票报销、员工请假等,需要走审批流程。不同类型的业务涉及到的负责人不同,通过流程图可以降低记录分配,省去任务指派中不必要的环节,从而帮助企业提高工作效率。 ...
流程图(Flow Chart)是一种表示算法思路的图示,通过特定图形、图表可以直观的说明某一过程。这种过程既可以是生产线上的工艺流程图,也可以标明某项任务必需的管理过程。为了便于识别,绘制流程图同样有些规范要求,通过专业的流程图绘制软件,可以快速绘制出专业的流程图。 ...
软件开发流程图一般适用于IT部门,用于解决软件开发过程中的项目管理。软件开发流程图是流程图中的一个分支,和其他流程图会略有不同。在本篇文章,我们将带领大家理解和张掌握软件开发流程图。 ...
数据流程图是什么呢?其实它是一种用于描述系统数据流程关系的工具,它可以见复杂的数据独立抽象而出,并且用图像的暗示来阐述信息的来源和实际的流程图。也有人说这是一种图形化的系统模型,可以描述数据流程图。存储和处理的逻辑关系。在本篇文章,我们将详细来了解数据流程图的基础知识。 ...
业务流程图是流程图中的一种,而流程图是一种用流程的方式来表达事情的图形结构。使用流程图,可以表明在某一种前提情况下使用何种操作以及产生的后果。本篇文章,我们来详细了解业务流程图。 ...
在工业产品从原料到最终成品的工艺过程,需要用到一种专业的图示来表示这个过程,这就是工艺流程图(简称PFD)。工艺流程图比起文本而言,更容易检视生产和指导操作。通过工艺流程图,我们可以很容易的发现在工艺制作中,那些重复和遗漏的工作环节,这些都是非常有助于我们改善生成工序,从而提升工业设备的使用效率。 ...